Toggle navigation
首页
项目
接包方
案例
软件超市
开云体育官方首页网站下载
智城大学
我的地盘
用户注册
登陆
首页
案例
找案例
阿尔卡特财务部门管理软件E-Collection
大约 11 年前上传
公司的战略变化,组织结构调整和业务的发展要求E-collection在后台的技术架构和前台的用户体验有进一步的提升和优化,目前系统存在的主要问题包括: * 系统性能存在问题,尤其在关帐期间,数据批量处理,查询和文件上传速度相对较...
2681
热度
ILearn
大约 11 年前上传
Pad In Class is a smart student response system that empowers teachers to engage their classrooms through a series of...
596
热度
微信二次开发,微信营销
大约 11 年前上传
我们的微信服务包括: 1.微信公众号代申请,认证 2.微信二次开发,微信定制开发 3.日常运营:日常内容推送、大型主题活动策划、日常小活动策划
1324
热度
电商网站--万维购
大约 11 年前上传
万维购主要是基于Java后台管理的,设计和实现前台页面,还有后台页面对商品和订单的管理。万维购开发团队经过六个月时间开发完成,使用到的技术是tomcat apache nginx varnish实现了负载均衡, mysql下的的主从复...
1690
热度
某出版社在线教育平台app效果图
大约 11 年前上传
某出版社在线教育平台项目,手机端,平板电脑端,支持ios和安卓平台。
887
热度
餐饮行业App
大约 11 年前上传
深圳市傲云大成信息技术有限公司(OXBIX TECHNOLOGY CO. LTD.) ,是一家专业从事网站、电子商务平台、软件产品开发、APP(Android ,IOS)定制开发的科技型企业。公司位于高新科技研发中心地带,深圳市南山...
964
热度
斗地主安卓游戏(cocos2d)
大约 11 年前上传
有完整的斗地主游戏代码。 有服务器端和手机端的。 单机版和网络版都支持。
945
热度
农产品发布系统
大约 11 年前上传
本系统主要面向三农服务,通过手机端进行农产品发布、求购等。
594
热度
智能家居系统
大约 11 年前上传
通过移动APP端遥控主机、分机、反馈开关、红外遥控设备等。提捺科技主要承建所有软件系统包括:APP端、物联网服务器端。
653
热度
智能取号系统
大约 11 年前上传
结合排号预约,客户资料采集,语音通知的跨平台的轻形排队叫号系统。
529
热度
库存管理系统
大约 11 年前上传
库存管理系统有权限出入库报表等该有的都有
1170
热度
类似于京东,天猫客户端的项目
大约 11 年前上传
摩街是四季青服装网在移动手机端的交易延伸,实时互通PC与APP的产品数据,形成批发销售流水一体化,以符合服装专业市场线下交易流程为设计核心。卖家可以快速发布商品,针对不同的客户制定商品价格;支持手机面对面代客二维码下单;管理手机店铺并...
1523
热度
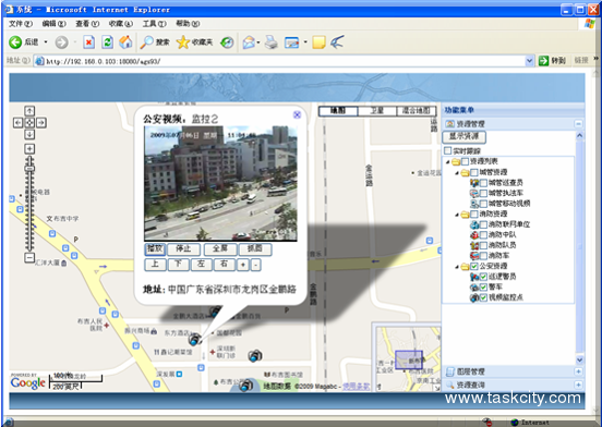
应急指挥调度系统
大约 11 年前上传
应急指挥调度系统
418
热度
承接网站web前端外包、HTML静态页面制作外包,可专...
大约 11 年前上传
承接网站web前端外包、HTML静态页面制作外包,可专业按jpg、psd效果图片制作html网页(div+css切图排版),只要你有psd或jpg效果图片就可以给到我们做出一个一模一样的网页,最快24小时内就可以完成,每张80-180...
3657
热度
桂林国奥城app
大约 11 年前上传
桂林国奥城app是一个社区应用系统,社区用户通过平台可以快捷的了解物业信息,以及周边商家信息,旅游资讯、通过平台和邻里互动、 通过相关健康设备检测身体状况。
1489
热度
热门标签
全部案例
手机APP外包
网站建设
平面设计
微信小程序开发
人力派遣
金蝶二次开发
PC游戏及手机游戏
智能嵌入式软硬件
电子商务
移动办公
企业业务移动化
商业智能/决策支持
O2O
医疗行业软件
教育行业软件
证券行业软件
体育行业软件
互联网+农业
网络营销&推广
区块链
VR虚拟现实
应用软件专区
Saas软件专区
测试
制造业专区
人工智能
前一页
1
2
…
277
278
279
280
281
282
283
284
285
…
1929
1930
后一页
×
用户登陆
用户名/电子邮件
密码
map